Top 20 Vietnam Innovative Start Up 2023
Book now
Icon Rounded Arrow White - BRIX Templates

BA3 – Giải pháp quản lý và phân tích dữ liệu TMĐT tập trung

Ba3 Team
04 Septe 20245
5 min read
Tối ưu hiệu suất bán hàng với BA3

. Hiểu thị trường sâu sắc hơn: Cung cấp dữ liệu thị trường thời gian thực để nắm bắt xu hướng và hành vi tiêu dùng.
. Tăng hiển thị, tối ưu chuyển đổi
: Đồng bộ & tối ưu hóa Digital Shelf giúp sản phẩm nổi bật trên các nền tảng TMĐT.
. Ra quyết định thông minh
: Tận dụng AI để tối ưu giá, khuyến mãi và hiệu suất bán hàng.
. Tự động hóa quản lý dữ liệu
: Giảm thiểu sai sót, tiết kiệm thời gian và tập trung vào tăng trưởng.
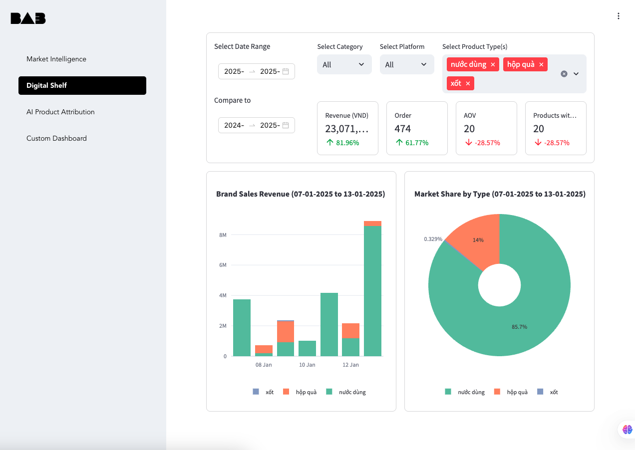
BA3 – Giải pháp quản lý & phân tích Digital Shelf (Kệ bán hàng online)

Chức năng chính:
. Market Intelligence: Theo dõi xu hướng, đối thủ và hành vi mua sắm.
. Digital Shelf Analytics
: Phân tích & cải thiện thứ hạng sản phẩm trên các sàn TMĐT.
. Quản lý giá bán linh hoạt
: Điều chỉnh giá tự động dựa trên dữ liệu thị trường.
. Theo dõi hiệu suất sản phẩm
: Đánh giá hiệu quả chiến dịch và chiến lược bán hàng.
. Báo cáo tài chính & doanh thu
: Hiểu rõ lợi nhuận theo từng kênh TMĐT.

Đồng bộ dữ liệu – Quản lý hiệu quả
1. Tự động cập nhật tồn kho và phản hồi khách hàng.
2. Điều chỉnh giá bán linh hoạt theo tình hình thị trường.
3. Theo dõi trạng thái đơn hàng, tối ưu vận hành.

Quản lý khách hàng & Cá nhân hóa tiếp thị
1. Xây dựng hồ sơ khách hàng từ dữ liệu TMĐT.
2.Dự đoán nhu cầu và cá nhân hóa đề xuất sản phẩm.
3. Hỗ trợ marketing tự động và chiến dịch remarketing.

Phân tích dữ liệu & Báo cáo chi tiết
1. Báo cáo doanh thu, lợi nhuận theo từng kênh.
2. Xác định nguồn đơn hàng từ Facebook, Shopee, TikTok…
3. Phân tích hiệu suất hiển thị & chuyển đổi Digital Shelf.

Dùng thử BA3 Miễn Phí ngay – Tối ưu hiệu suất TMĐT của bạn!
Ba3 team
11 Jan 2023
5 min read
Study Hall
Interviews, tips, guides, industry best practices, and news.

You might also like ...

Product Design
8 min read

This x That x Them x Those

The power of collaboration; what can we learn and how can we apply it to what we do?
Read post
Website
8 min read

Webflow Airtable Integration: Maximizing Efficiency In Your Workflows

In today's fast-paced digital landscape, efficiency is paramount, and that's precisely what the integration of AIRTABLE and Webflow offers.
Read post
Branding
8 min read

Designing for Possibility: Future-proofing your Brand with a Brand System

Driven by technology, the demands on a designer are rapidly changing and the skillset that makes a successful designer are being constantly re-written.
Read post
Product
8 min read

A Guide to Using ChatGPT for Digital Marketing

ChatGPT is designed to generate conversations that are more natural and meaningful than existing chatbots.
Read post
Marketing
8 min read

Marketing vs Advertising: The Differences Explained

In today’s fast-paced business landscape, effective communication and promotion are essential for any company’s success
Read post